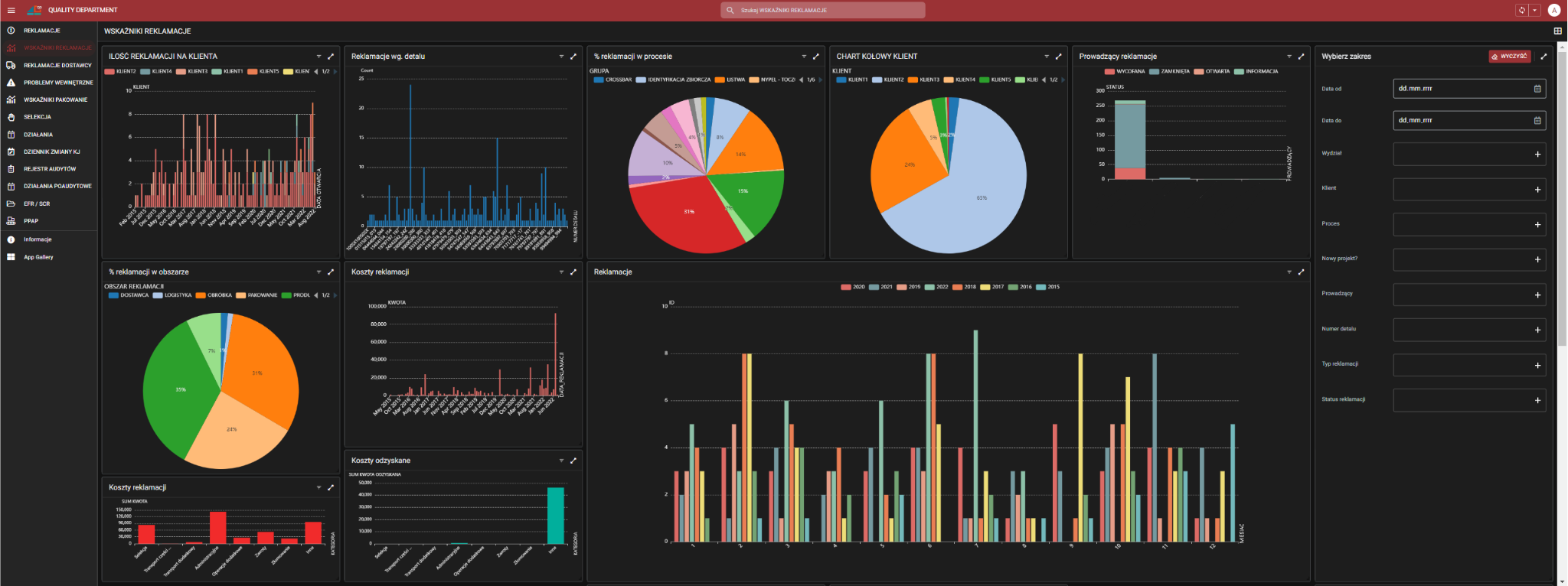
Rejestr reklamacji
Automatyzacja procesu koordynowania realizacji pod kątem jej rozpatrywania, działań po reklamacyjnych oraz podsumowania wskaźników reklamacyjnych.
CASE STUDY 216
Rejestr reklamacji
64%
Poprawa efektywności obsługi reklamacji o 64%
86%
Automatyzacja 86% czynności związanych z procesem reklamacji klienta i dostawcy
Wyzwania klienta
JsonMapper::map() requires first argument to be an object, array given.
KONTAKT
- Uzupełnij formularz, jeśli masz jakiekolwiek pytania dotyczące rozwoju firmy, przeprowadzenia szkolenia, wspólnych warsztatów lub czy innej formy współpracy. Jeżeli możesz podaj jak najwięcej szczegółów.
- Twoja wiadomość jest dla nas ważna, odpowiemy na nią maksymalnie kolejnego dnia roboczego.
- W zależności od pytania poprosimy Cię o niezobowiązującą rozmowę telefoniczną lub spotkanie online. Taka forma kontaktu pozwoli nam najlepiej zrozumieć potrzeby i oczekiwania.
NAPISZ DO NAS
KONTAKT BEZPOŚREDNI

Obsługa klienta
Anna Etgens
Specjalistka ds. zadowolenia klienta







Powrót do strony głównej
